Các bạn đang muốn tìm hiểu kích thước bãi đỗ xe ô tô tiêu chuẩn để có thể thiết kế bãi đỗ xe cho phù hợp. Vậy mời các bạn hãy cùng tham khảo bài viết được chúng tôi tổng hợp dưới đây để biết kích thước tiêu chuẩn bãi đậu xe ô tô.
Dưới đây là tiêu chuẩn thiết kế bãi đỗ xe theo quy định của nhà nước, và một số kích thước, kiểu bãi đỗ xe, chỗ để xe máy, ô tô tiêu chuẩn, mời bạn đọc cùng theo dõi.
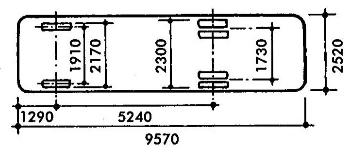
1. KÍCH THƯỚC TIÊU CHUẨN CỦA XE ÔTÔ :

| TT | Diễn giải | Đơn vị (m) |
| A | Chiều dài xe | 4.75 |
| B | Chiều rộng xe | 1.80 |
| C | Chiều cao xe | 1.70 |
| D | Khoảng mở cửa tối thiểu | 0.50 |
| E | Khoảng cách giữa 2 trục bánh xe | 2.90 |
| F | Khoảng cách từ đầu xe đến trục bánh trước | 0.90 |
| G | Khoảng cách từ đuôi xe đến trục bánh sau | 1.10 |
| H | Đường kính vòng quay xe | 13.0 |
| J | Khoảng cách từ tâm đường kính quay đến tường | 14.0 |
| K | Khoảng sáng gầm xe | 0.10 |
2. KÍCH THƯỚC XE RÁC TIÊU BIỂU :

3. KÍCH THƯỚC XE TẢI CHUYÊN CHỞ ĐỒ ĐẠC NHÀ CỬA TIÊU BIỂU :

4. BÁN KÍNH VÒNG QUAY 90 ĐỘ CÁC LOẠI XE ÔTÔ :

| TT | Tên loại xe | A (m) | B (m) | C (m) | D (m) | E (m) | F (m) |
| 1 | Xe ô tô | 1.72 | 5.78 | 2.38 | 0.35 | 5.00 | 2.69 |
| 2 | Xe rác | 2.40 | 9.62 | 3.72 | 0.60 | 9.00 | 4.00 |
| 3 | Xe cứu hỏa | 2.18 | 7.91 | 3.15 | 0.73 | 6.50 | 3.81 |
5. KÍCH THƯỚC BÃI ĐẬU XE ÔTÔ THÔNG DỤNG:

– Loại tiêu chuẩn : 2.4m 2.75m
– Loại ngắn hạn : 2.3m 2.6m
– Loại dài hạn : 2.5m 2.75m
– Loại dùng cho người khuyết tật : 3m 3.5m
– Chỉ có 1 chiều xe chạy : 6m 9.15m
– Có 2 chiều xe chạy : 6.95m 10.7m P : chiều rộng tiêu chuẩn bãi đậu xe : 15.5m 20.1m
6. KÍCH THƯỚC TIÊU CHUẨN BÃI ĐẬU XE CHÉO GÓC 45 ĐỘ:

| TT | Loại | A (m) | B (m) | C (m) | D (m) | E (m) | F (m) |
| 1 | Trong nhà | 3.00 | 4.60 | 2.30 | 3.26 | 5.00 | 2.80 |
| 2 | Ngoài trời | 3.39 | 5.50 | 2.40 | 3.89 | 5.50 | 2.80-3.00 |
7. KÍCH THƯỚC BÃI ĐẬU XE SONG SONG:

| TT | Loại | A (m) | B (m) | C (m) |
| 1 | Trong nhà | 5.80 | 4.60 | 2.20-2.30 |
| 2 | Ngoài trời | 6.10-6.70 | 5.50 | 2.40 |
8. CÁCH BỐ TRÍ BÃI ĐẬU XE VUÔNG GÓC 90 ĐỘ VÀ CHÉO GÓC 45 ĐỘ:
a. Cách bố trí bãi đậu xe thông dụng nhất :
Theo cách bố trí bãi đậu xe ôtô vuông góc này thì ta có các thông số sau :
Chiều dài của 1 ô để xe theo tiêu chuẩn là 5,5m
Chiều rộng tối thiểu của 1 ô để xe là 2,3m và tối đa là 4m
Khoảng cách giữa 2 ô đâu xe theo tiêu chuẩn là 6m để bán kính vòng quay xe ra và vô bãi được dễ dàng.

b. Cách bố trí chỗ đậu xe rộng với lối đi hẹp :

c. Cách bố trí bãi đậu xe đấu lưng nhau 45 độ :

d. Cách bố trí bãi đậu xe chạy xuyên qua 45 độ :

9. KHÔNG GIAN TỐI THIỂU CHO GIÀN NÂNG XE Ô TÔ :
a. Chiều dài và chiều cao của giàn nâng cho 2 hoặc 4 xe có thể di chuyển từng chiếc một :

b. Chiều dài và chiều cao của giàn nâng 2 tầng cho 2 hoặc 4 xe đặt ngầm dưới mặt đất :

c. Chiều dài và chiều cao của giàn nâng 3 tầng cho 3 hoặc 6 xe đặt ngầm dưới mặt đất :

10. KÍCH THƯỚC BÃI ĐẬU XE BUÝT Ở BẾN XE KHÁCH :
a. Kích thước các loại xe buýt thông dụng :

b. Kích thước bãi đậu xe buýt tiêu chuẩn :

c. Kích thước bãi đậu xe buýt xiên 45 độ :
d. Kích thước chỗ thụt trên đường cho xe buýt đậu :
